小红楼论坛资料大全最新版本更新内 ,一品楼ypl论坛官网2025广州qm论坛 ,一品楼ypl论坛浙江 ,一杯茶论坛全国兼职51一品茶楼

安全·节能电加热导热油炉厂家B级锅炉资质、省“专精特新”、国家高新技术企业

服务热线:400-000-9261 咨询电话:151 9595 6304

cn二级页面banner—新闻资讯2

咨询热线

400-000-9261
液相有机热载体锅炉低压差保护是什么?关键作用解析

液相有机热载体锅炉低压差保护是什么?关键作用解析

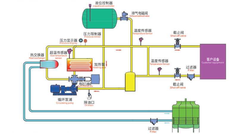
在工业生产中,液相有机热载体锅炉是一种高效的温度控制设备。液相有机热载体锅炉低压差?;な鞘裁??它是一种安全?;せ?,用于防止锅炉系统因压力异常而引发故障或事故。
这种设备能让工厂节能30%?揭秘液相有机热载体锅炉的作用

这种设备能让工厂节能30%?揭秘液相有机热载体锅炉的作用

液相有机热载体锅炉在工业生产领域,这种看似普通的设备竟然能为企业节省高达30%的能源成本。液相有机热载体锅炉的作用究竟有哪些?它又是如何实现如此惊人的节能效果的呢?
导热油炉系统组成,教你避开80%的常见故障

导热油炉系统组成,教你避开80%的常见故障

在工业生产中,精确的温度控制往往是产品质量的关键所在。导热油炉系统作为许多工厂的控温设备。今天我们就来聊聊导热油炉系统组成究竟有哪些门道。
高温电导热油加热器,精准控温黑科技

高温电导热油加热器,精准控温黑科技

在现代化工业生产中,精准的温度控制往往是决定产品质量和生产效率的关键。高温电导热油加热器作为一种稳定的温控设备,为许多行业稳定温度。
想要生产零故障,需要符合导热油炉系统设计规范

想要生产零故障,需要符合导热油炉系统设计规范

在现代化工业生产中,温度控制的精准度直接影响产品质量和生产效率。导热油炉已成为许多行业不可或缺的温度调控核心。今天我们就来聊聊导热油炉系统设计规范的重要性,以及它如何默默守护着工业生产的温度平衡。
防爆导热油炉循环系统的作用,安全节能两不误

防爆导热油炉循环系统的作用,安全节能两不误

在现代工业生产中,温度控制是许多工艺流程的核心环节,稳定的温度环境往往决定着产品质量和生产效率。防爆导热油炉循环系统的作用常常被忽视,却发挥着不可或缺的关键功能。
导热油电加热器优缺点全解析,真的那么好用?

导热油电加热器优缺点全解析,真的那么好用?

在工业生产温度控制领域,导热油电加热器通过电能加热导热油来实现精确温控的系统,确实在某些应用场景中展现出了独特优势,但同时也存在一些不容忽视的局限性。
电加热导热油加热器属于压力容器吗?专业人士为你解答

电加热导热油加热器属于压力容器吗?专业人士为你解答

在工业生产中,电加热导热油加热器作为一种高效的热能传递装置,广泛应用于化工、塑料等多个行业。电加热导热油加热器属于压力容器吗?这个问题关系到设备的安全使用和规范管理。
TCU温控系统工作原理,如何实现精准控温?

TCU温控系统工作原理,如何实现精准控温?

在工业生产、实验室研究和精密设备运行中,温度控制往往是决定成败的关键因素。TCU温控系统作为一种高效的温度控制设备,本文介绍TCU温控系统工作原理,看看它是如何实现精准控温的。
TCU温控系统可以加热吗?可为多行业稳定控温

TCU温控系统可以加热吗?可为多行业稳定控温

在工业生产和实验室环境中,温度控制是确保产品质量和实验精度的关键因素。TCU温控系统作为一种常见的温度控制设备,TCU温控系统可以加热吗?当然是可以的,今天我们就来探讨这个问题。
TCU温控系统怎么看?一文读懂温度控制的核心技术

TCU温控系统怎么看?一文读懂温度控制的核心技术

温度控制是保证产品质量和生产效率的关键环节。TCU温控系统怎么看?这个问题困扰着许多初次接触温度控制设备的用户。今天我们就来探讨这一系统的核心特点和使用要点。
锅炉安全无小事,液相有机热载体锅炉的防护之道

锅炉安全无小事,液相有机热载体锅炉的防护之道

在工业生产中,液相有机热载体锅炉安全运行直接关系到企业生产效率和员工生命安全。其传热效率高、工作压力低等优势,被广泛应用于化工、锂电等多个行业。
防爆加热器价格为何差异这么大?行内人揭秘关键因素

防爆加热器价格为何差异这么大?行内人揭秘关键因素

防爆加热器是生产不可或缺的控温设备,但市场上防爆加热器价格从几万到几十万元不等,这让不少采购者感到困惑。究竟是什么因素导致了如此巨大的价格差异?
液相有机热载体锅炉低压差?;?,失效可能引发的安全隐患 液相有机热载体锅炉作为一种控温设备,广泛应用于化工、纺织、锂电等多个行业。许多操作人员往往忽视了液相有机热载体锅炉低压差?;は低常饪赡艿贾卵现氐陌踩鹿?。
液相有机热载体锅炉出口导热油流量和导热油的流速成反比吗?

液相有机热载体锅炉出口导热油流量和导热油的流速成反比吗?

液相有机热载体锅炉是许多企业供热系统的核心设备,而导热油的流动状态直接影响锅炉的运行效率。液相有机热载体锅炉出口导热油流量和导热油的流速成反比吗?背后涉及流体力学的基本原理。